云端控制平台是为企业专属搭建的一站式自动化调度、指挥及资源管理平台,基于业务场景需要灵活部署、集中调度数字员工,全生命周期监控数字员工的可用性、合规性、安全性。
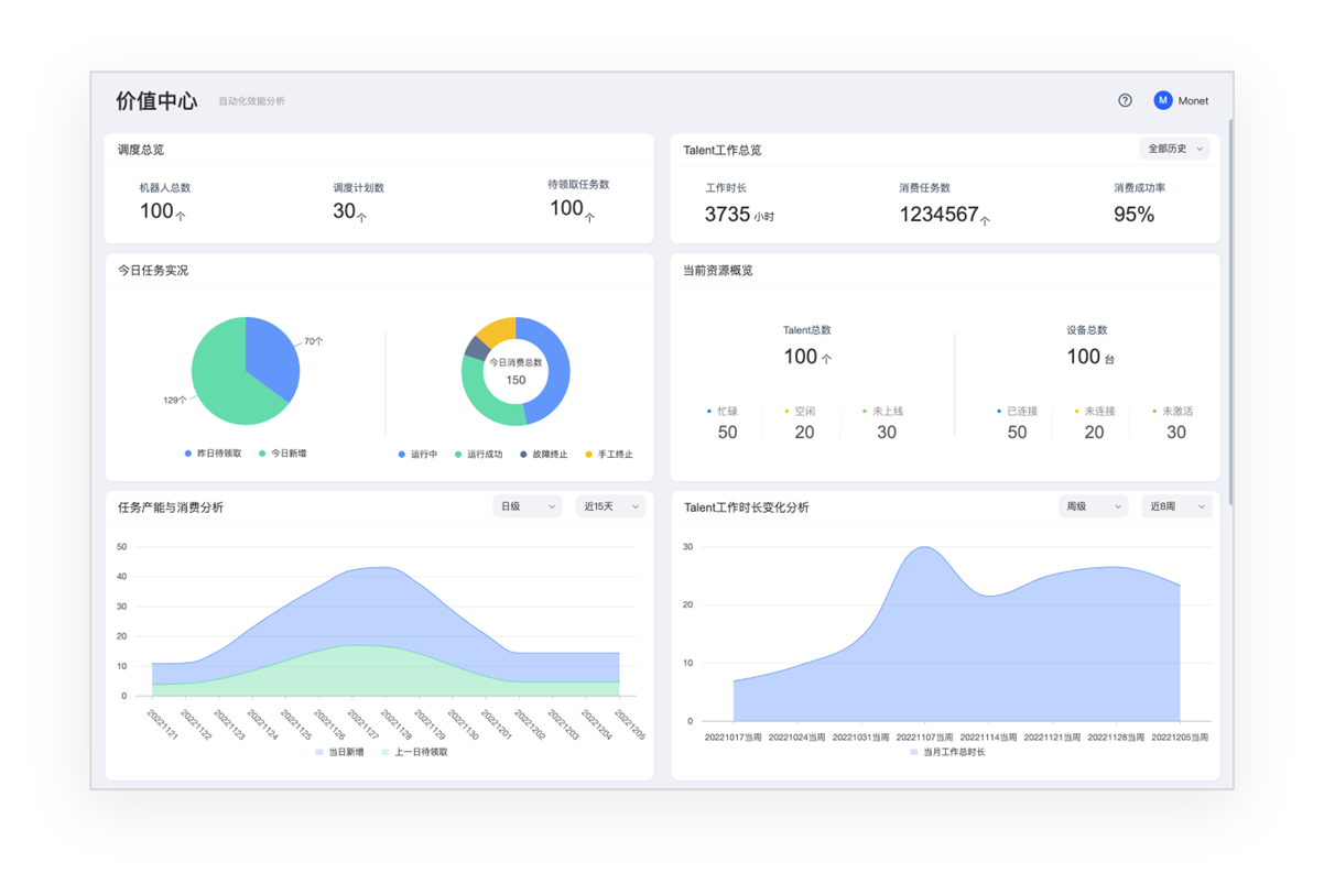
# 价值中心
自动化效能分析及风险控制,对企业实施自动化的ROI进行持续、可视化的评估,校正自动化的推进方向;并对自动化在企业内的运行过程进行实时监控。
- 自动化业务ROI分析,全方位衡量自动化效能。
- 流程生产过程ROI分析,衡量自动化实施效能。
- 自动化运行全过程监控及预警,保障自动化7*24小时持续工作。
更多信息,请参见价值中心 (opens new window)。
# 资源中心
对企业各类自动化资产进行细粒度权限管控,支持按组织、租户、部门、角色、账号等多维度的权限设定;各类型资产分模式管理,最大限度保障个人及企业资产安全。

- 企业内机器人应用上下架、版本更新管理,支持定向选择员工分发。
- 凭据等企业涉密资产的统一管理及授权,可按归属和使用权类型不同而进行差异化管理。
- 企业内自动化运行设备的统一管理及分配。
- 数字员工账号的统一分配及回收。
更多信息,请参见资源中心 (opens new window)。
# 调度中心
对无人值守的数字员工进行中心化管理,为其分配运行主机、创建任务计划;可进行分组消费管理,实现多个数字员工间的执行负载均衡。

- 数字员工账号与运行主机进行绑定,远程登录主机。
- 数字员工任务计划创建及管理,按需注入运行时依赖资产。
- 数字员工运行过程实时监控、远程桌面接管。
- 多数字员工并发消费,最大化利用数字员工和主机资源。
更多信息,请参见调度中心 (opens new window)。
最近更新时间: {
"value": "2023-09-11",
"effect": true
}